Home » Lato amministratore » Iscrizioni » Report
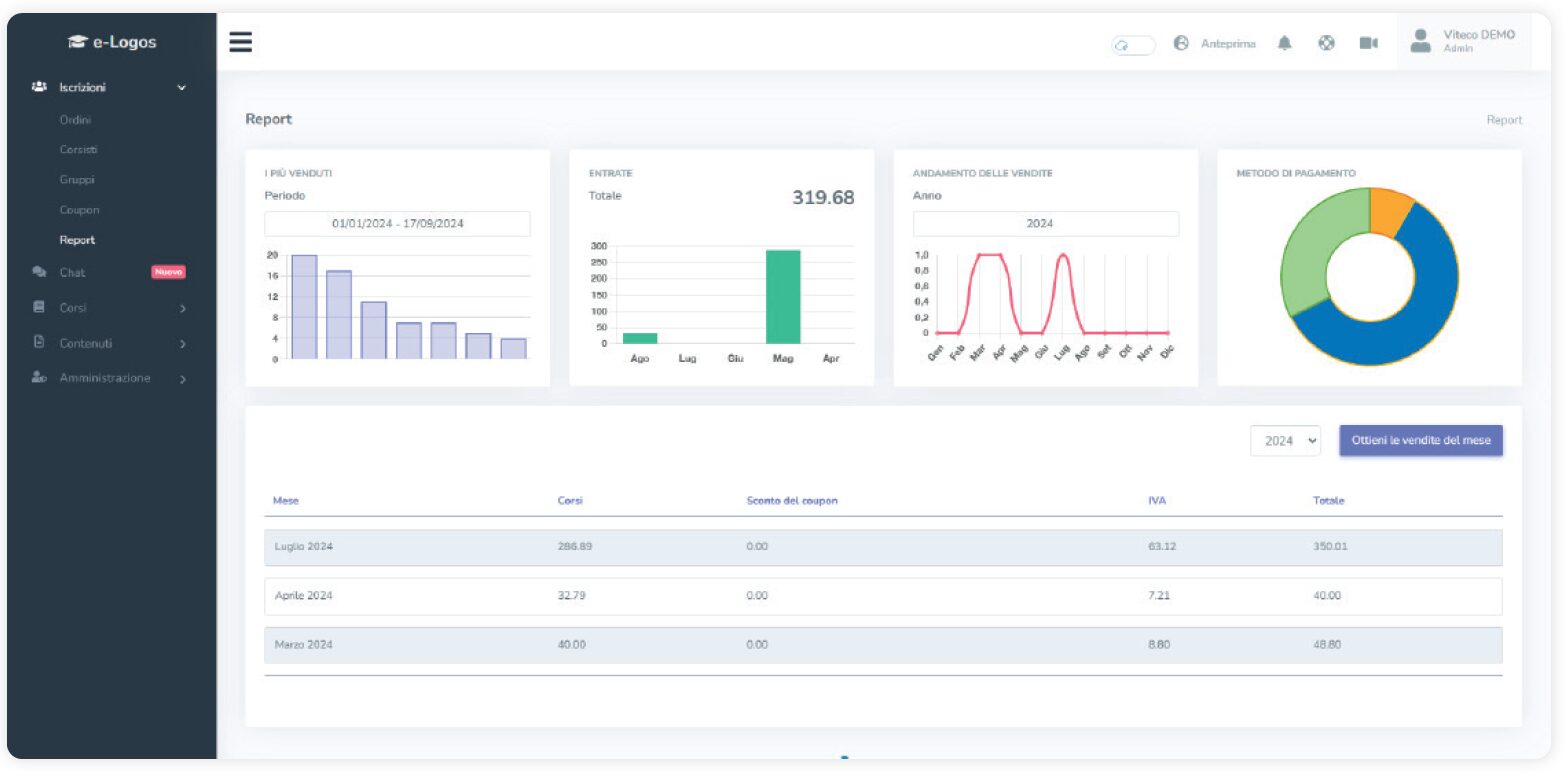
La sezione Report rivela complessivamente l’andamento dell’e-commerce, distinguendo tra:
NB. ricordiamo che VITECO non trattiene alcuna commissione.